Klíčové funkce:
- uživatelsky nastavitelné grafy podle potřeb
- různé druhy grafů
- přizpůsobitelný reporting
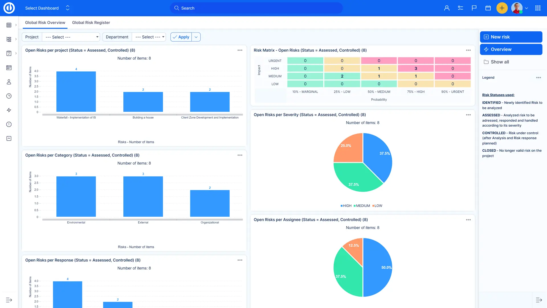
Jakýkoliv výpis úkolů snadno zobrazíte i v grafu. Například počty úkolů v jednotlivých projektech, odpracovaný čas na projektech, úkoly dle lidí. Grafy a reporty jsou plně uživatelsky definovatelné.




Klíčové funkce:
Všechny funkce, SSL zabezpečení, bez jakýchkoliv závazků.
