
Helpdesk pro řízení podpory?
Komplexní řízení zdrojů („resource management“) udělá Vaše plánování lidských kapacit na projektech skutečně efektivní.
Easy Project pomáhá řídit projekty v předních světových společnostech

Kvalitní helpdesk zvýší ziskovost Vašich projektů
Hlavní funkcí Helpdesk systému je zajištění prvotřídního zákaznického servisu. Easy Project nabízí komplexní Helpdesk řešení integrované spolu s řízením projektů.
Požadavky se zakládají do příslušných projektů z doručených e-mailů nebo je zákazníci zadávají v jednoduchém uživatelském rozhraní. K tomu funguje definice úrovní servisu, automatické nastavení termínů, reporty poskytnutých služeb a přenos nevyčerpaných předplacených hodin atp.
Efektivní a rychlé vyřizování požadavků dělá spokojené zákazníky. A ti se rádi znovu obrací na firmy, které takový helpdesk systém mají.

STEFAN WINTERBERG

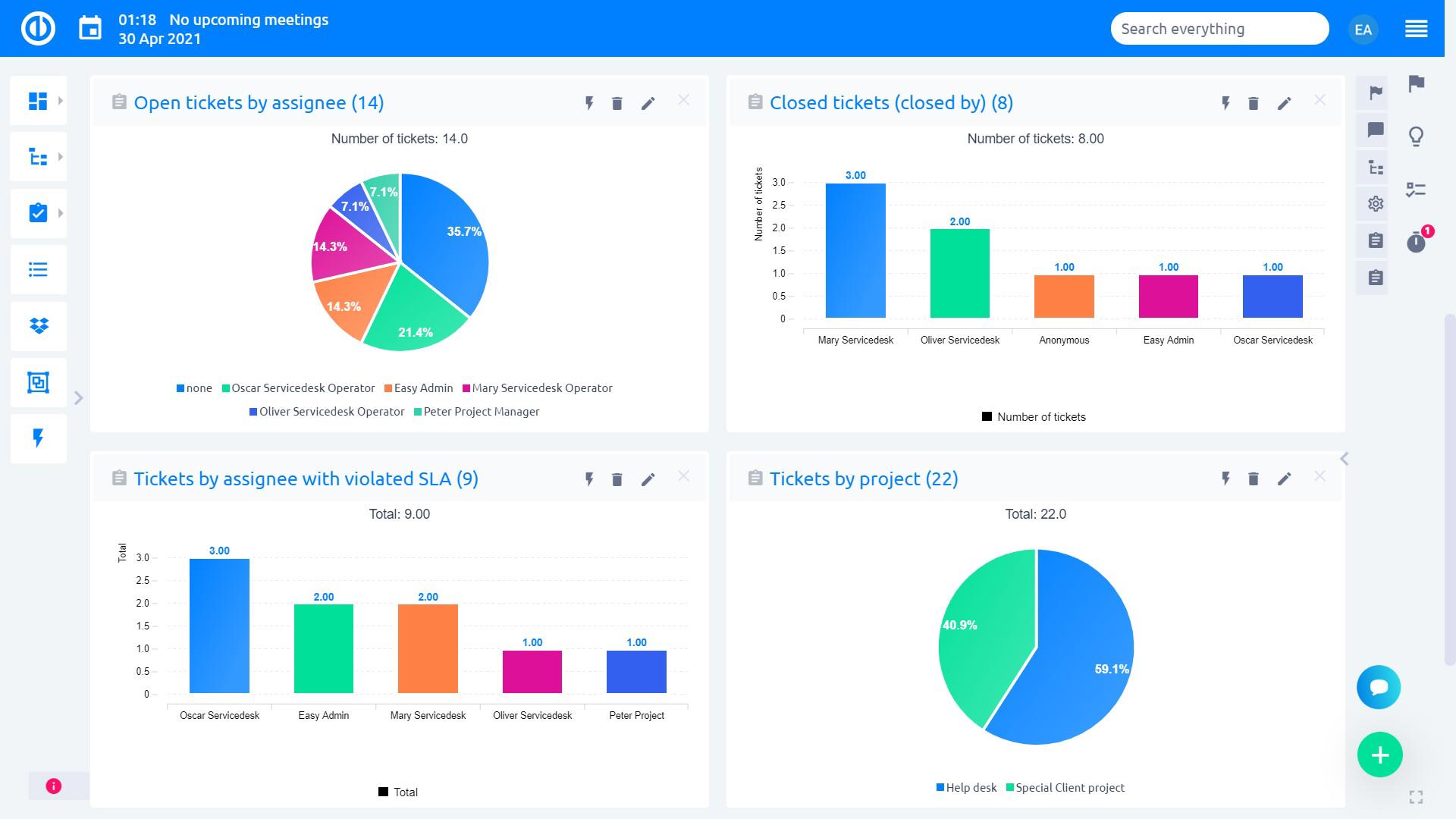
Hlavní funkce Helpdesk systému
Nabízíme kompletní Helpdesk řešení integrované s řízením projektů, zdrojů, financí a CRM – jaké jsou klíčové funkce?
- Statistiky pro Helpdesk – získejte přehled o výkonu zákaznické podpory
- Komplexní nastavení Helpdesk – přizpůsobte si Helpdesk podle svých potřeb díky možnosti
- Panel Helpdesk – má přehled o veškerých probíhajících operacích na dosah ruky
- Panel manažera Helpdesk – vše, co správce Helpdesk systému potřebuje, najde na jednom ovládacím panelu
- Panel operátora Helpdesk – pro kontrolu ticketů a výkonnosti
Podrobněji rozepsané všechny funkce najdete na této stránce.
Helpdesk je pouhou vstupní branou do světa Easy Projectu

S Easy Projectem získáte kromě komplexního Helpdesk systému také přístup k nástrojům, jako jsou Ganttův diagram, WBS, řízení zdrojů a úkolů, sledování času, CRM, agilní Kanban a SCRUM, Earned Value Management a další – a to jak pro Vaše osobní účely, tak pro řízení celého týmu nebo firmy.
Všechny nástroje jsou integrovány do jednoho řešení (=Easy Project), které je založeno na filozofii „Easy Project Management“:
- Zjednodušit
- Vizualizovat
- Naplánovat
- Odřídit
- Vyhodnotit

Pro koho byl vlastně Easy Project navržen?
Easy Project je nástroj pro každého, kdo se zabývá projekty: projektové a portfolio manažery, IT manažery, vedoucí pracovníky a „C-level“ manažery, vedoucí týmů, nezávislé pracovníky (freelancery), majitele malých, středních i velkých podniků.
Easy Project Vám řízení projektů zjednoduší a zvyší Vaše šance na jejich úspěšné dokončení.
Dočtěte se víc o našem Helpdesku z případových studií
SmartHome Esonic FG FOrrest Xella Digitech Awara Bohemia Energy Banzai
